The Boarding & Daycare Report in MoeGo provides businesses with a comprehensive overview of the operational performance, enabling efficient tracking and management of all critical data related to boarding and daycare services.
Key Benefits
- Enhanced Visibility: Gain detailed insights into revenue streams, fees, taxes, and other appointment-related metrics, helping you make data-driven decisions.
- Operational Clarity: With precise tracking of appointment statuses, payment details, and source information, businesses can streamline the processes and identify potential areas of improvement.
- Accountability and Transparency: Detailed records of who created appointments and their sources ensure accountability within the team and enhance customer trust.
With these insights, MoeGo's reports ensure boarding and daycare operations align with broader business goals while driving growth.
Dashboard

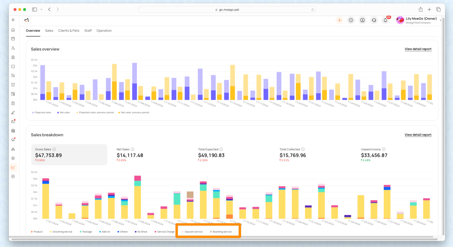
Sales Overview
The Sales Overview chart displays fluctuations in demand for these services, allowing you to track trends, highlight seasonal patterns, and identify growth opportunities.
There are three essential metrics over a selected time period:
- Projected Sales: Estimated sales based on future appointments.
- Net Sales: Actual revenue after discounts and refunds.
- Net Sales (Previous Period): Revenue from the same period in the past, used for comparison.
Sales Breakdown
From Sales Breakdown, you can clearly see the contribution of boarding and daycare services to overall sales compared to other offerings.
The Sales Breakdown provides a detailed summary of revenue components:
- Gross Sales: Total revenue before deductions.
- Net Sales: Revenue after applying for discounts and refunds.
- Total Expected: The sum of all expected payments for booked appointments.
- Total Collected: Payments received from customers.
- Unpaid Invoice: Outstanding invoices awaiting settlement.
A bar chart below the metrics breaks down revenue by service categories:
- Boarding Service: Income generated from overnight stays or extended lodging for pets.
- Daycare Service: Revenue from daily pet care appointments.
These categories are visually represented in distinct colors, allowing business owners to easily identify how boarding and daycare contribute to overall revenue. This granular view helps:
- Spot the most profitable service types.
- Compare the performance of boarding and daycare with grooming or other offerings.
- Identify opportunities to market underperforming services or optimize pricing.
Sales Report
Sales Summary Report
The Sales Summary Report provides an overview of sales performance across all service categories. You can group the report for categorized insights on boarding & daycare module.
- Go to Report (Beta) > sales > sales summary report
- Group data by "Care type"
To display data for specific boarding or daycare service:
- Go to Report (Beta) > sales > sales summary report
- Use smart filter by "Care type"


Sales Invoice Report
The Sales Invoice Report offers a detailed record of invoices associated with boarding and daycare appointments.
How to Filter for Boarding & Daycare Invoices:
- Navigate to Report (Beta) > Sales > Sales Invoice Report.
- Use the "Care type" filter to focus on specific service types.

Appointment Report
View detailed reports specific to boarding and daycare appointments: Navigate to Report (Beta) > Appointments.
- Boarding Appointment List Report
- Daycare Appointment List Report

The table below outlines the columns available in the Boarding and Daycare Appointment Reports for better understanding:
Pet incident report
It provides a detailed view of all incidents, including pet details, staff, incident type, date, and description.
Go to Report (beta) > Client insight > Pet incident report.
